新闻报道
北京积水潭医院“智慧化管理平台”项目获评“2024公立医院医学装备集约化管理实践”标杆案例
为全面贯彻党的二十大精神,推动公立医院医学装备集约化管理水平的发展,北京积水潭医院医学工程部以“医疗设备全生命周期管理数智化解决方案”为主题,申报中国设备管理协会医疗行业分会举办的“2024公立医院医学装备集约化管理实践实践案例征集”活动,经过初选,调研,评委打分层层选拔,最终被推荐为“标杆案例”。

近年来,智慧管理已成为智慧医院建设的重要组成部分,为进一步推进医学工程部的数字化管理进度,提升精细化管理水平,依据国家相关政策,搭建“APM资产云管家智慧管理平台”。平台整合了合同管理、到货安装、台账管理、维修管理、预防性维护、不良事件管理、供应商管理、设备调剂、设备绩效管理等功能模块。
对于新增资产,医学工程部整理设备名称、型号、序列号、数量、合同号、设备照片,用户手册,培训资料等相关信息,通过单个添加或者批量导入的方式入库,完成设备的安装和验收,形成完整的设备台账。

医疗设备台账模块
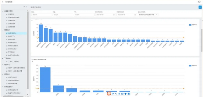
后期根据医疗设备基础台账,在医疗设备上实现“一物一码”,通过移动终端扫码快速报修,系统自动生成报修工单,明确记录医疗设备故障时间、故障原因、需要更换的配件、配件价格等详细信息,实现维修进度可视化。


医疗设备维修管理模块
对医疗设备进行预防性维护非常重要,智慧管理系统可设置保养规则和计划,自动生成预防性维护保养工单,通过设置参考报告模板和执行记录,可录入计量相关信息,如检定单位、检定结果等档案信息,同时可上传证书附件等电子档案,实现指控保养记录留档。根据医疗设备的风险等级,进行分级保养管理,实现系统超期保养提醒。

医疗设备预防性维护模块
为保障医疗设备的高效使用,本系统平台还设置了调配模块,由科室申请借用,填写借用设备信息、调剂人员进行受理调配,归还核查,并可从系统中统一运维,查看库存情况、借用归还情况。

医疗设备调配模块
通过将设备状态可视化,帮助设备管理人员随时掌握科室内设备的种类、数量、维修进展,了解设备日常维护状态,有助于提高设备的开机率和使用率。

医疗设备状态可视化模块
全院医疗设备状态信息监控平台可以实时显示和查阅全院的医疗设备总数量、报修中设备数量、维修等待完成数量、维修未处理数量、生命支持类设备完好率、设备保养中数量、到期保养工单、医工综合绩效等信息,并支持大屏幕发布。可进行设备故障原因统计、维修时长统计、维修成本统计、保养到位率、保养与维修关系等。
医疗设备状态信息监控平台医学工程部工程师们结合实际工作经验,不断完善“APM资产云管家智慧管理平台”功能,完成“一院三区”医疗设备从人工管理向无纸化信息管理平台转型,保证了医疗设备账实统一。他们做到了全院医疗设备状态可监控、事件可追溯、维修成本可统计、故障原因可分析,为医疗设备采购决策提供了有力的数据支撑,助力我院基础数据链的建立,实现了全院医疗设备全生命周期管理。

基于智慧化管理平台,医学工程部工程师对医疗设备进行维护保养
供稿丨医学工程部
编发丨宣传中心




